Lab 5 (Group Lab)

Team Members

  1. Jalmeen (Joy)

  2. Natasha Rupani

Integration of GitHub with Jenkins

  • Go to Jenkins UI and Open Blue Oceans

../../_images/001.png
  • Create a new Pipeline

../../_images/011.png
  • Select the remote version control system from available options & connect Jenkins to the remote VCS via personal access token

../../_images/021.png
../../_images/031.png
  • Click on personal access token

../../_images/041.png
  • Click Generate new token

../../_images/051.png
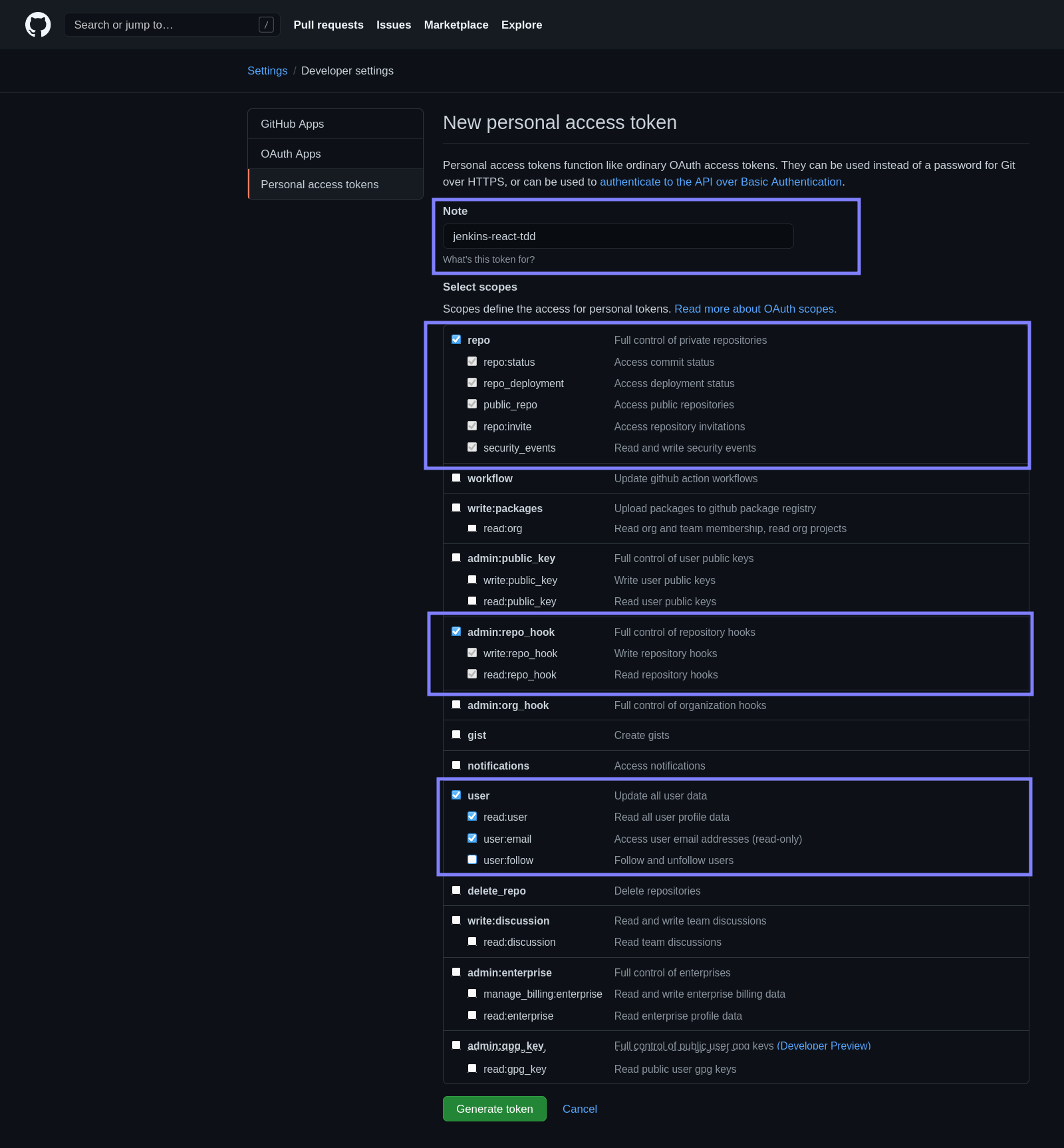
  • Make the scope selection as shown.

../../_images/05-9.png
  • Copy personal access token

../../_images/061.png
  • Paste the personal access from clipboard

../../_images/07.png
  • Select your username / organisation.

../../_images/081.png
  • Click on create pipeline.

../../_images/101.png
  • Once build is triggered via GitHub repository

../../_images/121.png
../../_images/131.png
../../_images/141.png
../../_images/15.png
../../_images/16.png